【行业】白色家电-中央空调 家电最后堡垒(46页)
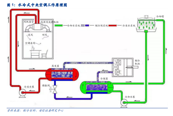
中央空调品类众多,多联机异军突起。中央空调系统是以集中或半集中的方式对空气进行净化(或纯化)、冷却(或加热)、加湿(或除湿)等处理,从而提供生活或生产工艺标准所需环境的一整套空调系统。简单来说,中央空调是由一台主机通过风道或冷热水管连接多个末端的方式,来控制不同房间,以达到室内空气调节目的的空调。中央空调的制冷原理与分体式空调几无差异,但根据不同应用场景对制冷量、温控效果、系统稳定性的要求,中央空调衍生出不同的技术路线。
我国中央空调市场规模保持增长态势。据产业在线数据,2012 年以来,中国中央空调市场几乎一直处于增长态势,仅在 2015 年由于前期地产销售低迷,2020 年由于疫情影响装修施工,出现两次下滑。2021 年,我国中央空调市场规模达到 1120.1 亿元,国内市场规模首次超过千亿,2012-2021 年均复合增长率 10.2%。
多联机占据中央空调市场半壁江山,单品类规模增速亮眼。1982 年,大金发明世界第一台多联机,开创了楼宇用多联空调系统的新时代。相对于冷水机组,多联机具有设备单价低、高效节能、制冷/制热速度快、安装维护难度低等特点,广泛应用于家居住宅、写字楼等小户型场景。不同的统计口径显示的多联机市场份额存在差异。产业在线数据显示,从 2012 年至 2021 年,我国多联机市场份额提升 16.2pct 至 60.7%。而据机电信息数据,2021 年,我国多联机市场份额为 50.9%。综合两者数据,我们推断,2021 年多联机已占到中央空调市场规模的一半。据产业在线数据,2021 年,我国多联机销售额达到 680.0 亿元,同比增速亮眼,主要因为疫情局势缓和后,消费需求集中释放,且基建投资推动工装项目需求增多。2014 年以来,我国多联机销售规模增速持续优于中央空调行业销售规模增速,体现了多联机品类优秀的增长能力。2012-2021 年,多联机销售额年均复合增长率 14.1%,显著高于中央空调行业增速。
我国中央空调市场规模保持增长态势。据产业在线数据,2012 年以来,中国中央空调市场几乎一直处于增长态势,仅在 2015 年由于前期地产销售低迷,2020 年由于疫情影响装修施工,出现两次下滑。2021 年,我国中央空调市场规模达到 1120.1 亿元,国内市场规模首次超过千亿,2012-2021 年均复合增长率 10.2%。
多联机占据中央空调市场半壁江山,单品类规模增速亮眼。1982 年,大金发明世界第一台多联机,开创了楼宇用多联空调系统的新时代。相对于冷水机组,多联机具有设备单价低、高效节能、制冷/制热速度快、安装维护难度低等特点,广泛应用于家居住宅、写字楼等小户型场景。不同的统计口径显示的多联机市场份额存在差异。产业在线数据显示,从 2012 年至 2021 年,我国多联机市场份额提升 16.2pct 至 60.7%。而据机电信息数据,2021 年,我国多联机市场份额为 50.9%。综合两者数据,我们推断,2021 年多联机已占到中央空调市场规模的一半。据产业在线数据,2021 年,我国多联机销售额达到 680.0 亿元,同比增速亮眼,主要因为疫情局势缓和后,消费需求集中释放,且基建投资推动工装项目需求增多。2014 年以来,我国多联机销售规模增速持续优于中央空调行业销售规模增速,体现了多联机品类优秀的增长能力。2012-2021 年,多联机销售额年均复合增长率 14.1%,显著高于中央空调行业增速。

